Why hotel revenue managers choose Lighthouse Pricing over the competition: A case study
Competitor rate analysis is one of the core functions of revenue management...
Since it’s such a fundamental part of what hoteliers do, it’s no surprise that there are many different rate shop providers, all with unique features. That said there is a wide spectrum of sophistication amongst rate shop providers - one rate shop may have certain bells and whistles that another competitor lacks, so it’s important to do your due diligence and make sure that whatever rate shop provider you choose has the essential tools you need for your commercial team to be their most effective.
As someone who's worked closely with revenue managers across global markets, I've seen firsthand how the right tools can transform pricing strategies.
I'm Daniel Foreman, Commercial Strategist at Lighthouse, and in this deep dive, I'll show you why leading hotels consistently choose Lighthouse Pricing, focusing on three game-changing capabilities:
Versatility and ease of use
Customization
Deeper Insights
I’ll provide a visual along with each feature so you can see the feature in action, and by the end of the case study, you’ll have a good grasp of just what all Lighthouse Pricing has to offer.
Meet Lighthouse Pricing: The industry's most trusted rate shopping platform
For over a decade, Lighthosue Pricing has been setting the standard for hotel market intelligence.
As the six-time consecutive winner of HotelTechAwards' Best Rate Shopping & Market Intelligence category, it's become the go-to solution for hoteliers seeking deeper competitive insights.
The power of simplicity: Versatility meets usability
The best rate shop tools are versatile, and allow for looking at data from different angles. More perspectives leads to actionable insights that would have otherwise gone unnoticed.
Primary and secondary compsets
Modern revenue management requires flexibility in how you monitor your competitive landscape.
While your primary compset focuses on direct competitors, a secondary compset helps you capture valuable market signals and emerging trends. Lighthouse Pricing makes managing both sets effortless—you can update your competitive sets instantly, unlike other solutions that make compset changes costly and time-consuming.
:format(webp))
On-demand rate shops from different channels
A major downfall of other rate shop solutions is how static their rates are - you may be stuck looking at GDS rates, and switching your rate shop source might require a wait time, an upgrade fee, or even worse, simply might not be possible. The beauty of Lighthouse Pricing lies in its ability to allow quick changes to which channel you’re shopping, and the ability to allow for on–demand rate refreshes.
An example of changing a hotel’s rate shop source from on OTA to another on the fly, and requesting a fresh rate shop.
Customization
Custom rule-based alerts to change color coding
There is no one-size-fits-all rule when it comes to formatting rate shops. You may have a certain competitor that you monitor that is consistently $20 - $40 under your flexible rate, but you may not always want that competitor to be flagged unless there is a truly out-of-the-ordinary deviation from their normal pricing.
How can we address this using Lighthouse Pricing?
By using the calendar settings, we can set thresholds that only alert the hotelier when the hotel and or compset’s pricing is a certain percentage higher or lower than a certain amount. This makes for highly customizable rate dashboards that immediately draw your eye to the most important dates with the most rate opportunities.
:format(webp))
Report Scheduling
While web-based access is convenient, there are times when receiving key reports directly in your inbox or in a format like Excel for deep dives and custom analysis is preferable.
This is where Lighthouse Pricing's report scheduling feature comes in handy. The daily report can be queued up to send 1X per day for any day of week, to a custom recipient list.
:format(webp))
Deeper Insights
Pace + Rate Evolution
Effective rate shop analysis is highly dependent on context. If a user looks at a new rate shop every single day, the chances that I remember exactly where my competitors’ price, or my occupancy was 7, 30 , or 90 days ago, are very slim.
Lighthouse Pricing excels in this area by incorporating this valuable contextual information with a single click, empowering users to make informed decisions based on historical data and trends.
:format(webp))
In addition - the ‘pace’ tab adds context by showing how occupancy is evolving vs the same time period last year, showing how bookers respond to fluctuations in pricing.
:format(webp))
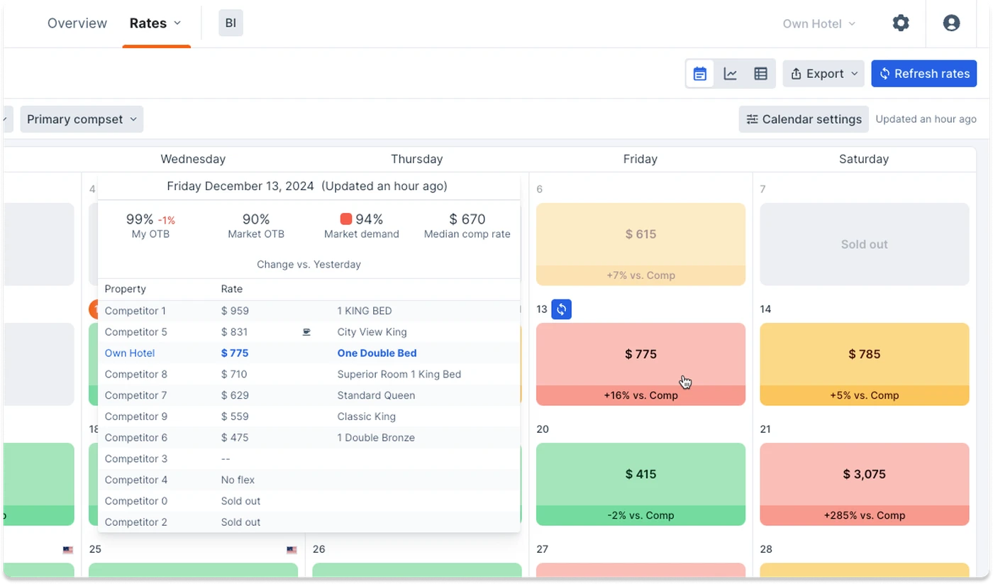
Market Demand + OTB
Toggling between your rate shop and your OTB report can be a hassle if you are using siloed solutions.
Lighthouse Pricing simplifies this process by allowing you to hover over a given date to view your hotel's occupancy and market demand + occupancy data. This extra layer of detail provides valuable context around your and your competitive set's pricing strategies, enabling you to make more informed decisions.
:format(webp))
Events
In addition to all of the features mentioned above, a final key feature that sets Lighthouse Pricing apart from other rate shop tools is its events view.
Having that deeper context behind the rates that explains why you might be seeing certain trends, or abnormally high rates is a huge benefit. On top of that, accepted events also flow through to other Lighthouse solutions, such as Lighthouse Performance, so when doing deeper analysis outside of Lighthouse Pricing, events carry over creating efficiencies for all departments on the commercial strategy team.
:format(webp))
Conclusion
Hoteliers have a wide array of rate shopping tools to choose from. As the data that hotel commercial teams analyze and process becomes increasingly complex each year, it's crucial to select a provider that consistently innovates and improves.
Lighthouse Pricing checks all of the boxes, and also has been voted the best-in-industry rate shopper for an unprecedented 6 years in a row.
If you’re interested in any of the features mentioned above, start a free trial to explore these and even more powerful capabilities.