Look Forward, Stay Ahead: Proactive Revenue Decisions
:format(webp))
In a market where timing is everything, reactive revenue management just doesn’t cut it.
That was the central theme of this Lighthouse Live led by Marc Westermann (Senior Product Manager) and Heidi Cosio (Senior Director, Solutions Engineering). Together, they walked attendees through a smarter, more strategic approach to staying ahead of market shifts using Lighthouse tools: Market Insight and Benchmark Insight.
Here’s a breakdown of what was covered, plus answers to some questions asked at the end of the live product webinar!
Why Reactive Revenue Management Is Holding You Back
Marc kicked things off by defining what it means to operate reactively in revenue management - essentially using yesterday’s data to make today’s decisions. This often leads to:
Outdated or stale data
Low confidence in competitive positioning
Missed opportunities due to lagging indicators
In contrast, proactive revenue management is built on real-time, forward-looking data. It’s about spotting demand trends early and adjusting before your competition does. That’s where the Lighthouse shines.
A Week in the Life of a Proactive Revenue Manager
To illustrate this, Marc introduced a weekly action plan built around Lighthouse’s forward-looking data:
Monday:
Review high-level demand, ADR, occupancy, and RevPAR projections.
Tuesday:
Analyze destination events and demand spikes using flight and hotel search data.
Wednesday:
Validate and refine your comp set using Smart Compset (AI-powered compset suggestions based on real consumer search behavior).
Thursday:
Track booking pace and pickups over the last 7 days. Adjust LOS offerings accordingly.
Friday:
Make final weekend pricing adjustments using demand heat maps. Identify future demand spikes (30–90 days out).
This proactive rhythm helps revenue managers stay in control, anticipate trends, and make pricing decisions with confidence.
Tools That Power This Strategy
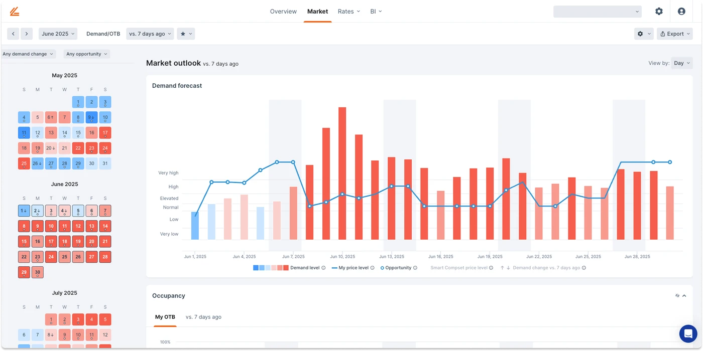
Market Insight
Think of this as your “intent to book” radar. Market Insight surfaces early demand signals using flight searches, hotel searches, and other online behavior. It answers:
Who’s searching for stays?
Where are they coming from?
Where are my opportunity dates?
It also includes a heatmap calendar: blue for cool, red for hot - making it easy to spot upcoming opportunities and better understand your seasonality.
Benchmark Insight
This is where you track what’s actually booked, known as on the books (or OTB) data across multiple compsets. With Benchmark Insight, you can compare against:
Proximity-based compsets
Hotels within a certain Market class
And many other criteria
It gives you deep segmentation breakdowns and helps you understand which channels (e.g., wholesale, OTA, direct) are driving your business.
“The beauty is in the pairing,” Heidi explained. “Intent from Market Insight and results from Benchmark Insight let you plan both short- and long-term strategies with confidence.”
Short-Term vs Long-Term Planning
The webinar demo showed how Lighthouse supports both tactical and strategic planning:
90+ Day: Use Market Insight to understand weekend vs weekday demand. If the weekends are hot but weekdays are cold, it’s a cue to launch midweek marketing campaigns.
Next few Days: Analyze near-term performance. If demand is low but occupancy is high, Benchmark Insight can help you understand why—down to the segment level.
Q&A Highlights
The session ended with a robust Q&A. Here are some of the key questions addressed:
Can I see hotel names in the Smart Compset?
→ No, hotel names aren’t shown in Smart Compset, but you can customize selection criteria. Custom compsets do allow for named views.
Is Market Insight a separate product?
→ Yes. It’s a separate module from Rate Strategy, but both integrate seamlessly in the Lighthouse platform.
I don’t see the Benchmark tab in my dashboard. What now?
→ It may not be activated for your subscription yet. Contact Lighthouse support to enable it.
Does Benchmark data integrate with custom reports?
→ Not yet, but it’s on the roadmap.
What’s the biggest advantage of forward-looking data?
→ You can still influence what happens. Historical data tells you what happened. Forward-looking data helps you act before it’s too late.
How accurate is your data?
→ Data accuracy is a top priority. Lighthouse uses real-time updates, automated checks, and multiple data sources to ensure the highest quality and reliability.
Do you have learning resources?
→ Yes. Within the platform, click the help icon > Webinars and Learning Series for self-guided content.
Final Thoughts
If you're still using spreadsheets or tired of waiting on end-of-month reports to make pricing decisions, it’s time to rethink your strategy. Lighthouse empowers revenue managers to act faster, smarter, and with more confidence.
Whether you're managing a boutique hotel or an entire chain, forward-looking data helps you:
Spot demand before your compset does
Adjust prices dynamically with confidence
Capture more market share, revenue, and RevPAR